
鞏義市仁源水處理材料廠
聯系人:孫經理
手機:15838253283(微信同號)
電話:0371-66557686
郵箱:1813885391@qq.com
地址:河南省鞏義市工業園區
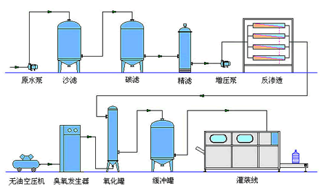
果殼活性炭之生活用反滲透純凈水設施
生活用反滲透純凈水設備概述:
生活用反滲透純凈水設備利用反滲透技術對水進行處理,使水質達到國家規定的標準,由于該設備是用在人們的生活中,所以設備的末端一定要裝有殺菌 消毒設備,保證出水水質不會對人們的身體健康產生危害。由于純凈水設備的出水好,所以在各行各業的發展中都有廣泛應用,本文主要是針對純凈水設備的特點進 行詳細闡述,來幫助客戶更好的了解純凈水設備。
純凈水設備的特點:
(1)根據項目原水特征,結合已有的經驗,在確保出水達標的前提下,采用成熟、可靠、技術先進的處理工藝。
(2)系統運行要求低能耗、低費用。
(3)系統設備全面采用實現標準化、模塊化和系統化的設計方式,以便快速安裝和以后系統維護。
(4)設備選型以技術先進、經濟合理、安全可靠、高效節能,最大可能地減少維修費用為原則。
(5)自動化控制設備以及主要檢測儀器、儀表選用國外先進產品或國內知名品牌。設備、儀表及控制系統選型經過實際檢驗為運行可靠、穩定的產品,整個系統設計簡捷合理、易于操作。
反滲透純凈水設備操作中常見的疑問:
(1)反滲透膜的使用壽命:反滲透膜是一套設備中最昂貴的部件,它壽命的長短關系到整套設備的運會費用的多少;正常膜元件的使用壽命都在三年以上,但前提是整套設備的選配是否合理、操作方法是否得當、材料及時的進行更換、膜元件根據情況定期進行清洗保養等
(2)出水水質電導上升:設備每個時期的狀況需及時的進行記錄,如電導在緩慢的上升,脫鹽率在一點點的下 降則為正常現象,只需根據其電導上升的原由及時的做相應的保養;若電導突然性的上升,是得考濾是否是元件破損、原水水質變化大或某種預處理材料的失效等
(3)反滲透膜洗完后,水質變化不大:
a、元件是否破損
b、某種預處理材料是否失效
c、洗膜時并未清楚膜元件是受哪種物種污染及污染程度,而相對對癥下藥
(4)系統壓差過大:根據不同的膜元件,系統的壓差應控制在合理的范圍內,以免造成膜元件的破損
(5)原水利用率不高,濃水排放量過大:進水流量是否充足、壓力是否達到材料的使用工況、設備設計是否合理等
純凈水設備廠家報價:
隨著各行各業的發展,對用水的質量要求也就越來越嚴格。純凈水設備對水有很好的凈化能力,它生產出的純水能夠有效地滿足各行各業的發展需求。仁源水處理提醒大家,可以根據客戶的具體要求生產相關的產品。我們還有專業人員對設備進行價格分析,為您提供最合理的報價。